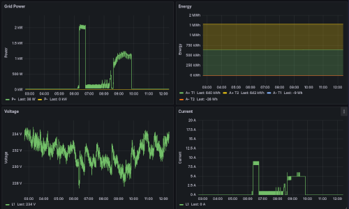
p1-reader-premises PermalinkP1 data logger, data exchange and visualisation tool for Belgian Smart Meters